An Engineer at Every Location. Automatically.
Vergepoint is a compact edge device that captures real-time telemetry from inside a network. Deploy once to see what users actually experience, not just what devices report.

4.9 ms
Wired Latency
4.30
VoIP MOS
Minutes
Setup Time
Eliminated
Truck Rolls
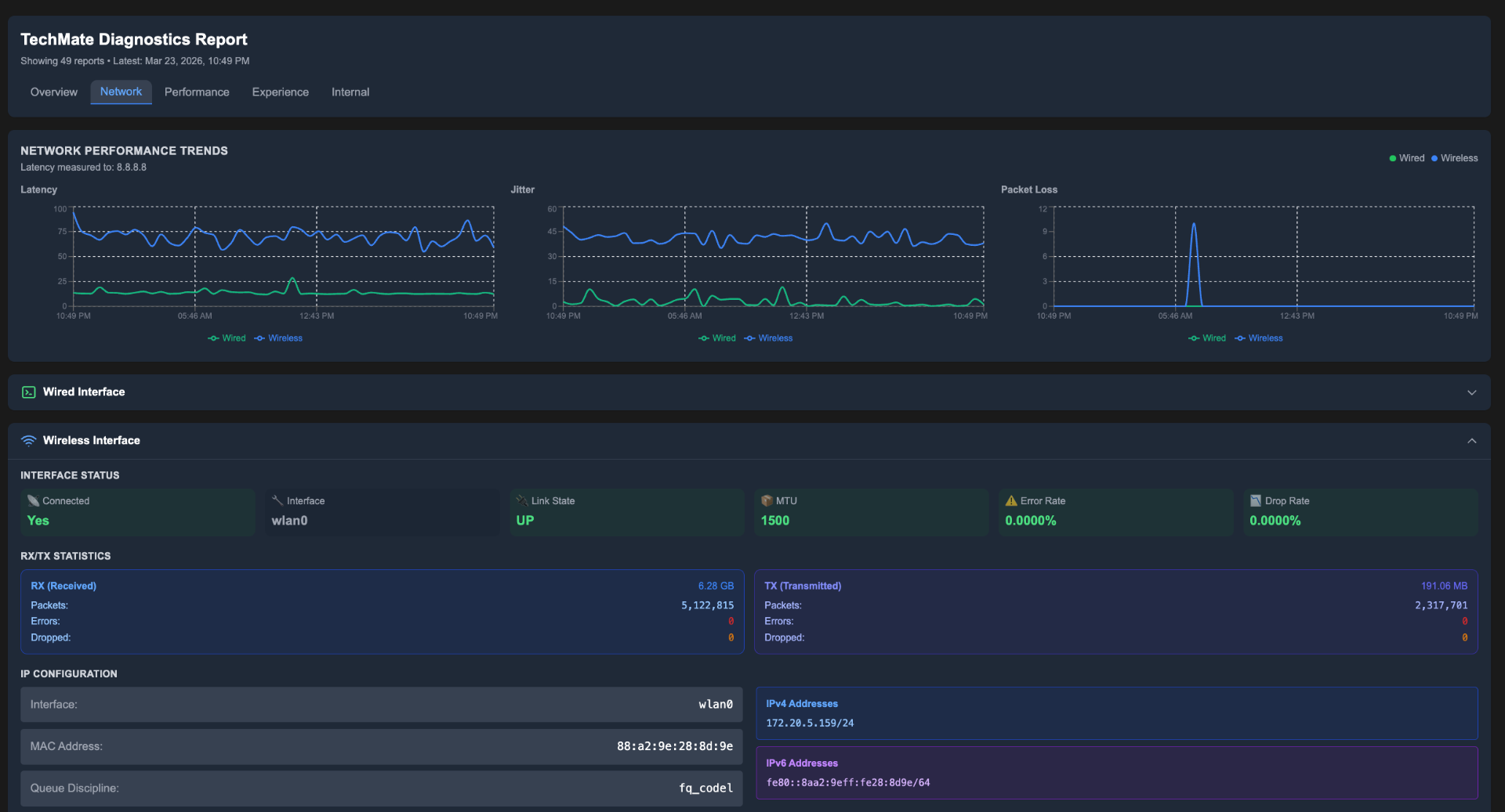
Inside-Out Network Diagnostics
See latency, jitter, packet loss, wireless signal quality, and RF congestion as if you plugged your laptop in on-site. No truck roll needed.




Unmatched Visibility. Instant Insight.
Vergepoint acts like having an engineer physically on-site, continuously testing, monitoring, and diagnosing network health in real time.
Superior On-Site Diagnostics
Real-time network testing that exposes true conditions as if an engineer were on location.
Localized Telemetry Collection
Captures internal performance data like latency, jitter, throughput, and wireless signal consistency.
End-to-End Path Visualization
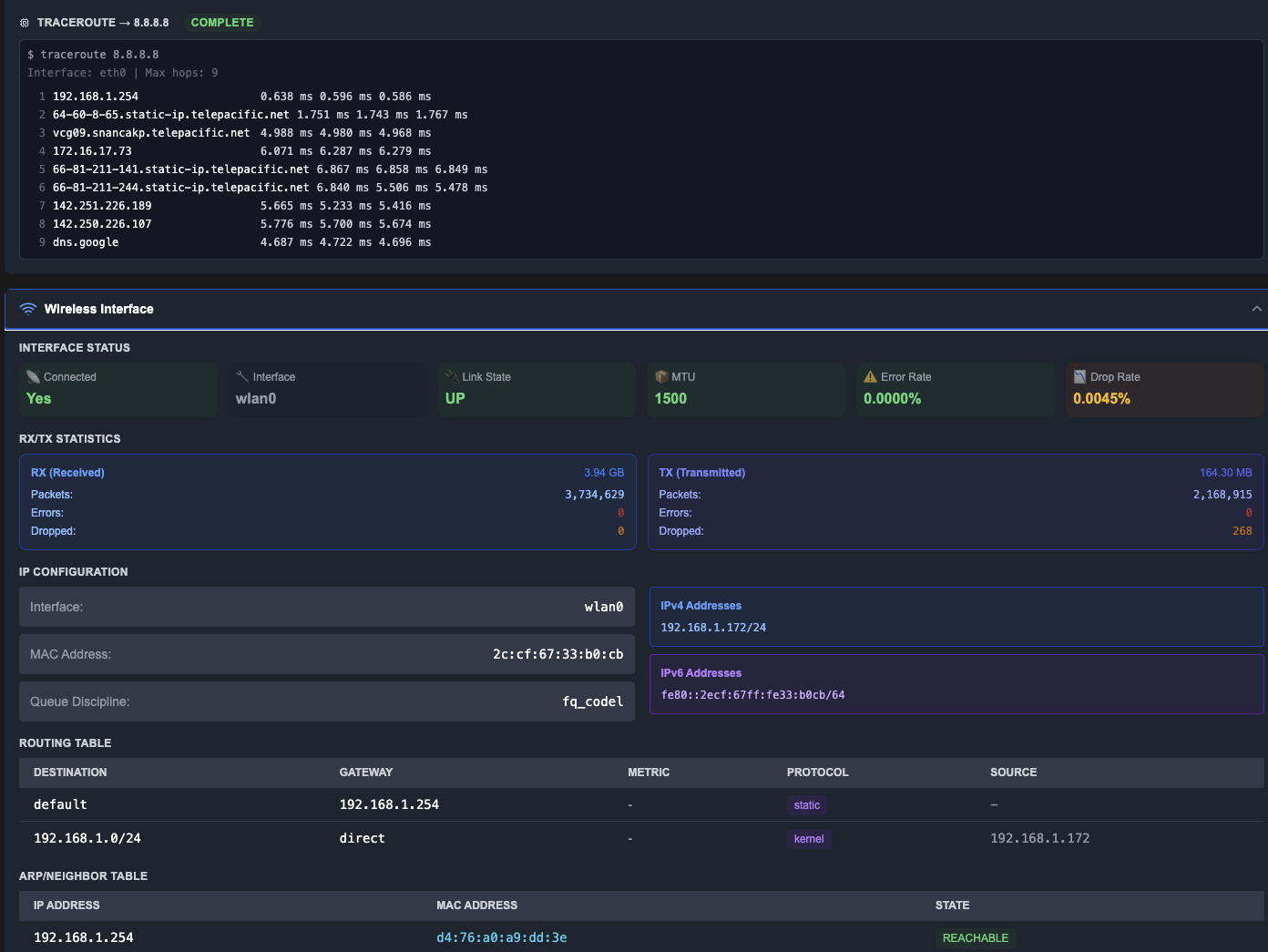
Built-in PathProbe Agent maps every hop across the network and internet to pinpoint exactly where issues arise.
Unparalleled Observability
Measuring from the inside out gives MSPs a 360° view of network health and user experience.
Remote Monitoring
Achieve on-site visibility without the truck roll. Vergepoint devices monitor from the client's edge, validating health from the inside out.
Secure End-to-End Encryption
All communications between Vergepoints and the platform are fully encrypted end-to-end.
What Vergepoint Measures
Cloud-only tools miss site-specific realities like RF noise, local switching/routing, and last-mile issues. Vergepoint measures from the inside so you see what users feel.
Connectivity
Wired/wireless latency, jitter, throughput, path & hop performance, DNS, packet loss
Experience
VoIP MOS scores, video conferencing readiness (Zoom, Teams, Webex, Meet), streaming response times
RF Environment
Channel congestion, signal quality by band, neighbor analysis with actionable channel recommendations
Assets
SNMP polling for routers, switches, and servers including health, status, and inventory context

Included Diagnostic Agents
Each Vergepoint device includes three high-value agents. Additional agents and platform upgrades are available through Netverge.
TechMate Agent
QoS / QoE Monitoring
Emulates real user behavior (web, streaming, calls) to establish a baseline and alert on degradation.
PathProbe Agent
End-to-End Diagnostics
Visualizes per-hop path performance to pinpoint whether issues are on the host, LAN, circuit, or internet.
SNMP Agent
Asset Monitoring
Polls routers, switches, and servers for health and status to add context to experience metrics.
Deploy Once. See Everything.
By monitoring from the client's edge, you see what users actually experience, not just what devices report. The result is faster diagnosis, fewer truck rolls, and clearer decisions before an engineer ever goes onsite.
Deploy Once at the Edge
Drop Vergepoints onsite to observe networks from the inside, where problems actually occur.
See Services, Assets & Impact Together
Every alert is tied to real customers, services, and locations. No guessing, no swivel-chairing.
Let AI Separate Signal from Noise
AI-driven triage filters alerts, correlates events, and highlights what truly needs attention.
Resolve Without Truck Rolls
Faster diagnosis, fewer onsite visits, and clearer decisions before an engineer ever goes onsite.

Vergepoint in the Field
Compact enough to deploy in any rack. Plug in and start monitoring in minutes.
With Vergepoint, You're Never Guessing. You're Seeing Every Layer.
"Netverge has simplified much of my support work by automating documentation, monitoring, and level 1 troubleshooting, freeing up my time. Now I can focus on learning and tackling complex tickets without being distracted by routine tasks."
— Nate Adan
"Netverge automates and reduces my workload as an MSP engineer by providing full visibility and active monitoring with Vergepoint units. Issues often self-clear before we take any action, making it feel like having another technician who never sleeps."
— Andrew Okeh
Ready to Experience the Future of Network Operations?
Start Using Netverge
30-day free trial · No charge until day 31 · Cancel anytime