Stop Drowning in Tools.
Start Seeing Your Entire Network.
Netverge unifies network monitoring, IT documentation, and ticketing into one AI-powered platform — so lean IT teams and MSPs can fix problems faster, know more, and stress less.
30-day free trial · No charge until day 31 · Cancel anytime

Event Management & Monitoring

Datacenter Performance
Trusted by Teams Who Get It Done
“Netverge made me actually enjoy working in support. A lot of the grunt work -- documentation, monitoring -- has been greatly simplified.”
“We went from five different tools and a shared spreadsheet to one dashboard. Our response time dropped and our team stopped burning out.”
“The Vergepoint hardware was plug-and-play. We had visibility into three branch offices within the first hour.”
Powerful Features
Your team + the right tools = new levels of success. Enjoy unlimited users and unlimited usage.
Supercharge Your Productivity
Enhance your business with AI-powered features designed to streamline operations, automate tasks, and deliver smarter insights.
Instant Access to What Matters
Whether it's carrier account info, SLAs, PINs, or service contracts, Netverge puts it at your fingertips.
Always-On AI Network Monitoring
Your AI agents don't take breaks. They watch for events, analyze anomalies, and alert your team instantly.
Smarter Monitoring, Less Guesswork
Deep AI-powered visibility across your entire infrastructure. See issues before they escalate.
Save Hours Each Week
AI agents give you instant visibility into the who, what, when, and why. No guesswork, no hunting.
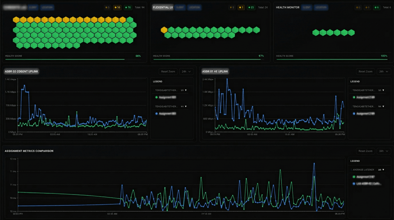
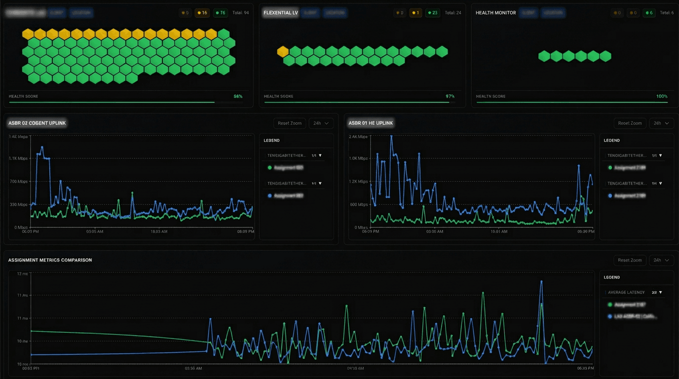
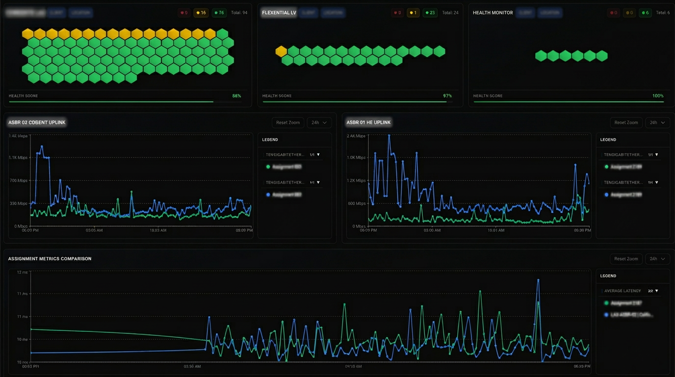
Executive Dashboard
No more juggling platforms, tools, and tabs just to get a status update. Netverge consolidates your entire environment into one smart dashboard.
- Monitor all systems from one dashboard
- Instantly detect outages and anomalies
- Track SLA compliance across clients
- Make faster, smarter decisions with real-time data
- View trends and patterns over time

Executive Dashboard
A New Way to View Everything Related to a Client
Client info used to be saved in multiple locations, all disconnected. Netverge Knowledge Graph changes that. See all client information, including real-time data and alerts easily.
Effortless Task Automation
Instantly detect outages
Seamless Multi-Platform Integration
Time & Cost Efficiency
Frequently Asked Questions
Ready to Experience the Future of Network Operations?
Start Using Netverge
30-day free trial · No charge until day 31 · Cancel anytime

